
“大学物理课程智慧AI助教系统”运用人工智能技术全程、全方位赋能《大学物理》课程教学,为教师提供了智慧管理和智能决策、为学生提供了自适应学习路径和个性化学习指导,全面提升了课程的教学质量和学生学习体验。
通过建立大学物理课程的知识图谱实现了知识的可视化,帮助学生构建完整、准确的知识体系;通过知识点关联各类教学资源,以及学生信息和学习数据的记录形成精准的学生画像,实现个性化的资源推荐和学习指导;教师能更好地了解学生的学习状态和学习需求,及时调整改进教学策略;以人机对话实现学习陪伴和智能问答,激发学生的学习兴趣和内驱力,培养学生的自主学习能力与终生学习素养。


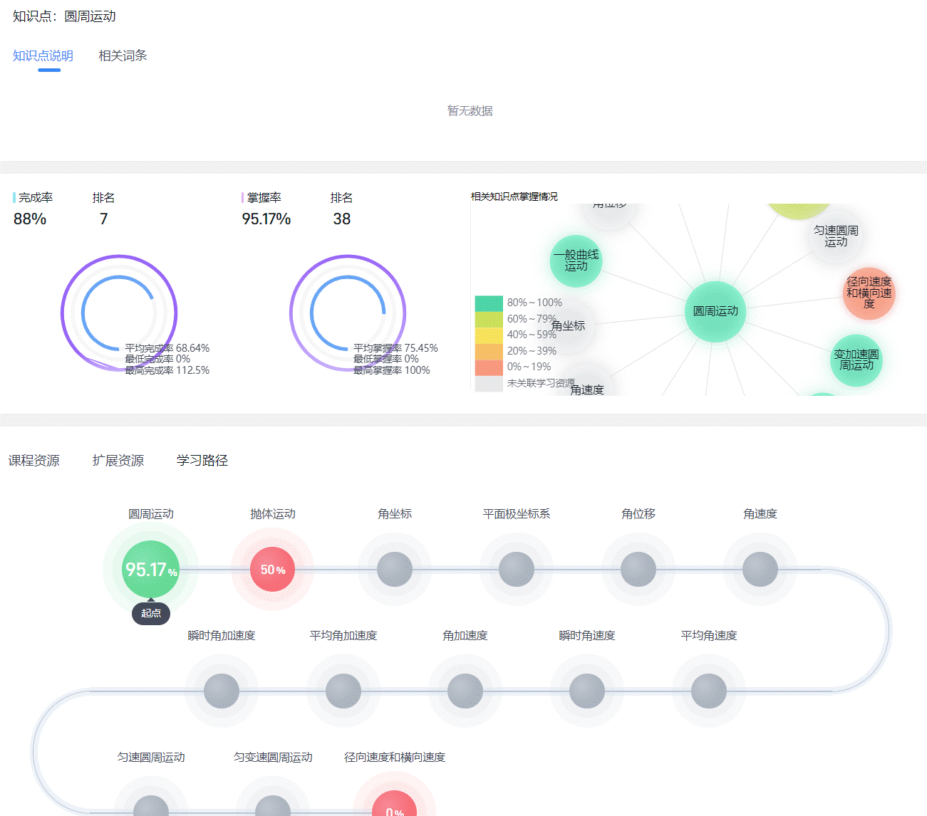
课程知识图谱

课程教学管理

个性化学习路径

AI智能助教
据悉,教育部组织了首批“人工智能+高等教育”典型应用场景案例的征集和论证工作,旨在寻找、发掘和推广在人工智能技术应用上具有代表性、前瞻性且能够产生积极影响的高等教育实践案例。经高校申报、专家论证等环节,确定了首批18个“人工智能+高等教育”应用场景典型案例。
图文:71886a必赢
